
外面收费1888的淘低价自动下单挂机项目,轻松日入300+
商家为了获取产品曝光量或者增加销量,故意将商品价格调低,我们合理的利用这一点,正常下单购买,将收货地址填写为合作的快递地址,合作点收到货后进行签收,然后返钱,从而获益。自动下单采集脚本+详细操作教程+快递包回收渠道打包...

至白扒站系统源码分享
本地化接口非对接api开源系统需要安装ssh2...

摸鱼屏保2.0.exe软件逼真效果
我开发了"摸鱼屏保.exe",版本:2.0作用:当用户不操作电脑的时候,可以打开摸鱼屏保,然后电脑将显示出蓝屏、更新、卡崩、更新等界面,故意让别人误以为你的电脑出问题了。...

0撸秒到,骗子平台切勿充值!!!!
微信扫码 扫码点击右上角浏览器进入登陆网页版 直接体现,此平台为骗子平台,切记不要充值,不要充值,不要充值,不要充值...

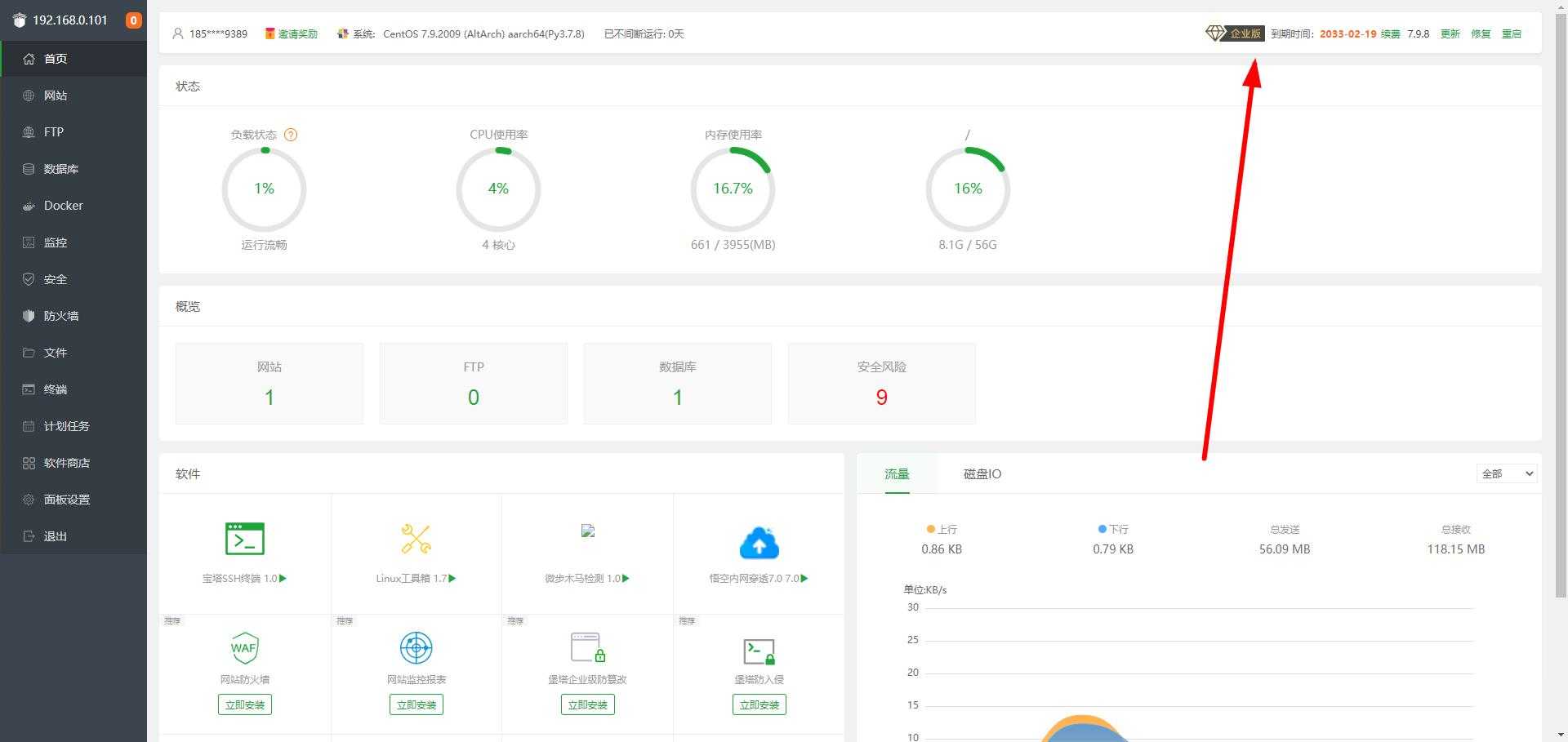
宝塔面板企业版免授权安装脚本
版本:V7.9.8特色:①去除广告;②去除了添加站点默认生成的垃圾文件;③去除了删文件等操作的计算题;④去除多个无用定时任务,资源占用减少;⑤其他的懒得写了,自己安装体验。说明:云端脱离官方的,利用宝塔正版企业版下载全部插件上传至云端,脚本...

分享几个闲鱼选品思路
大家好,关于选品我想说的是,这是做好闲鱼项目最关键的一步,同时也是个脑力活,没点耐心搞不了。关于选品,我的思路是这样的:1、选品思路一我们首先要知道,闲鱼这个APP的定位是处理闲置的平台。我们优先去选择二手商品是不是更加符合平台口味,因为很...

一写就爆-小红书文案课:带你玩转小红收爆文写作(45节课)
课程目录1_1、结构优化,逻辑清晰.mp41.1、先导课:选题的重要性.mp41_1、用产品思维做账号.mp41_311、基础文案写作原则——口语化.mp41511、用户定位.mp42.2、产品卖点的挖掘.mp42_2、开篇节奏,完播重点....

一个很有意思的DNF辅助的破解思路
今天闲来无事随便找了一个DNF辅助来练练手,来检验一下这几天来论坛的学习成果还是老样子,第一步查壳一个易语言程序,没壳直接载入OD扫字符串,发现了一些有意思的东西废话不多讲,直接运行程序软件主界面长这样,输入假码点登录会弹一个信息框提示...

ChatGPT 中文网页版搭建
ChatGPT中文网页版搭建ChatGPT 中文网页版带PHP接口源码分享一个ChatGPT中文站附PHP接口源码,让AI回答你的任何问题!ChatGPT是OpenAI开发的一款专门从事对话的人工智能聊天机器人原型。聊天机...

【设计素材解析】支持21个网站!!
我又来了,当时发布美工云解析的时候,很多设计同学问有没有支持千库|包图|摄图|千图~~等网站。有是有,就是怕不稳定,不过还是发出来让你们试用。支持千图网、包图网、摄图网、千库网、90设计、我图网、熊猫办公、觅元素、图品汇、风云办公、虎课网、...
- 最近发表
- 1剧多多影视V1.4.2 免费热门追剧神器
- 2锦书V3.2.2 免费小说神器
- 3【橘汁】3.0.1.7 国内外影视资源免费看 无广告
- 4【PiliPlus】1.1.5 某B站第三方客户端 精简无广
- 5虎牙直播国际版 7.11.80
- 6隐蔽摄像机 Alibi 0.5.3
- 7Lexar Recovery Tool 1.1.41 雷克沙数据恢复
- 8引导页源码,仿link3
- 9自动点击器Klick_v3.4.0
- 10PHP九宫格抽奖系统源码
- 11Web Video Caster网络视频投屏 5.12.7
- 12农行5元立减金
- 13京东叠加券点外卖17-16
- 14微信支付抽多笔立减共可减5亓
- 15PHP网页在线聊天室源码支持群聊搭建,在线聊天
Copyright© XGW9.COM版权所有〖小庚资源网〗
〖恒创科技〗为本站提供专业云计算服务
本站发布的内容来源于互联网,如果有侵权内容,请联系我们删除!E-mail:xgzyw6@outlook.com
关于我们|我要投稿|免责声明|XML地图







